真正的大师,永远都怀着一颗学徒的心!
一、项目简介
无代码!集PC和APP快速开发的无代码开发平台
二、实现功能
机构管理:
配置系统组织机构,支持无限级树结构展现,便于用户查看和管理。
支持数据权限设置,确保不同用户只能访问其具备权限的数据。
角色管理:
对角色进行菜单权限分配,确保用户拥有合适的系统功能访问权限。
可按照机构进行数据范围权限划分,确保用户只能访问其管理范围内的数据。
用户管理:
完成系统用户配置,包括新增、修改、删除用户等操作,确保系统安全和规范运行。
菜单管理:
配置系统菜单,包括操作权限、按钮权限标识等,确保用户能够方便地进行系统功能操作。
字典管理:
对系统中经常使用的一些较为固定的数据进行维护,例如性别、地区等,确保数据的统一性和准确性。
参数管理:
对系统动态配置常用参数,例如系统标题、首页地址等,方便系统管理员进行系统参数的配置和管理。
快捷方式:
提供添加顶部、首页快捷方式的功能,方便用户快速访问常用功能。
文件管理:
统一管理系统中的文件,集成了阿里云、腾讯云、七牛等云存储服务,确保文件的安全性和可靠性。
数据维护:
提供MySQL数据库备份与还原功能,确保系统数据的安全性和完整性。
可视化:
提供快速配置的功能,用户可以通过简单的操作,将数据转化为各种图表形式,如折线图、柱状图、饼图等。
支持图表的定制化,用户可以根据需求设置图表的样式、颜色、标签等,以满足不同的展示需求。
大屏:
提供图表编排的功能,用户可以将多个图表组合在一起,形成一个完整的大屏展示效果。
支持大屏显示的实时更新,用户可以通过数据源的变化,实时更新大屏上的数据展示。
报表:
提供报表设计的功能,用户可以根据需要创建各种类型的报表,如表格报表、图表报表等。
支持报表的导出和分享,用户可以将报表导出为Excel、PDF等格式,也可以通过链接分享给其他人。
定时任务:
提供在线的任务调度功能,用户可以方便地添加、修改和删除定时任务,并查看任务执行结果日志,及时发现和处理任务执行异常情况。
数据监控:
监视当前系统数据库连接池状态,可分析SQL找出系统性能瓶颈,帮助优化数据库性能,确保系统稳定高效运行。
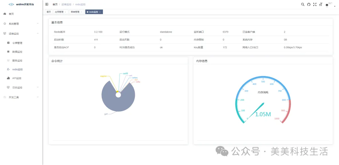
缓存监控:
提供对Redis缓存的监控功能,监视缓存的使用情况、命中率等指标,及时发现并解决缓存问题,确保系统数据的快速访问。
服务监控:
监视当前系统的CPU、内存、磁盘、堆栈等相关信息,及时发现系统资源使用异常或性能下降的情况,进行针对性优化和调整,保障系统的稳定性和性能。
API监控:
对Restful API接口调用进行统计和可视化,监控接口的调用次数、响应时间等指标,帮助开发人员了解接口的使用情况和性能表现,及时发现并解决接口性能问题。
三、技术选型
Spring Boot 2.X
Sa-Token
Mybatis Plus
Activiti
uni-app
四、界面展示





五、源码地址
私信回复:67